未来先进航空发动机涡轮前温度的升高,大大增加了涡轮叶片等高温部件的热负荷,同时进气增压比升高将导致冷却空气冷却品质的下降。为了满足增压比和涡轮前温度持续提高的需求,在继续研究新型冷却结构的同时,采用飞行器自身携带的燃料来冷却冷却空气(Cooled Cooling Air,CCA)[1]技术或者是直接冷却热表面等高温部件的再生主动冷却技术相较于其他冷却技术具有诸多优势,用于冷却涡轮的冷却空气在冷却涡轮前被燃料冷却,其冷却品质得到提升。与此同时,燃料在进入燃料室前被空气加热,循环热效率提升,从而可降低油耗;其次,燃料进入燃烧室后将其吸收的热量再次释放出来,这部分热量可转化为发动机的有效推力;另外,燃料吸热后温度上升导致其进入超临界状态,其物理性质发生显著变化,表面张力消失,扩散能力增强,燃料将直接以气态形式与空气进行掺混,提高燃烧效率。
为了实现这一技术方案,需要对航空燃油的换热特性进行全面的研究。随着热负荷的增加,换热器中航空煤油的温度将超过临界温度而进入超临界状态。 超临界条件下航空燃料的换热规律是该技术发展需要面对的一个重要问题。由于超临界压力流体具有热物性随温度剧烈变化的特点,特别是密度变化造成浮力的显著影响,甚至浮升力对于对流换热起到主导作用。学界将混合对流定义为强制对流和自然对流均需要纳入考虑。Jiang等[2, 3]和李志辉[4]对超临界压力CO2在2 mm细圆管内的对流换热开展了详细深入的实验研究和数值模拟研究。在高进口雷诺数(Re=9 000)流动时,热流密度较高的情况下,浮升力的影响很大,而热加速的影响不大,向上流动中出现了换热恶化、换热恢复和换热强化现象,向下流动中出现了换热强化现象;在低进口雷诺数(Re=1 970)流动时,浮升力和热加速的影响都很大。Liao和Zhao[5, 6]对超临界压力CO2在水平、垂直圆细管内的平均对流换热特性进行了研究。研究结果表明:尽管Re已高达105的量级,但浮升力的影响仍然显著;对向下流动,上述管径在准临界温度附近均出现换热恶化,而向上流动和水平流动时则出现换热强化,这与常规大管径换热规律有很大区别。Jackson和Hall[7]对超临界压力下具有中等普朗特数流体在竖直管内层流和湍流下混合对流进行了综述研究。另外国内外众多学者[8, 9, 10, 11]均对超临界压力碳氢燃料的流动与换热规律进行了实验研究。
对于不同的流动方向,浮升力既可以强化也可以恶化传热。本文对超临界压力在竖直圆管内的混合对流换热进行了实验研究。对于应用于航空背景的换热单元,深入研究浮升力对传热的影响机理十分必要且有实际意义。
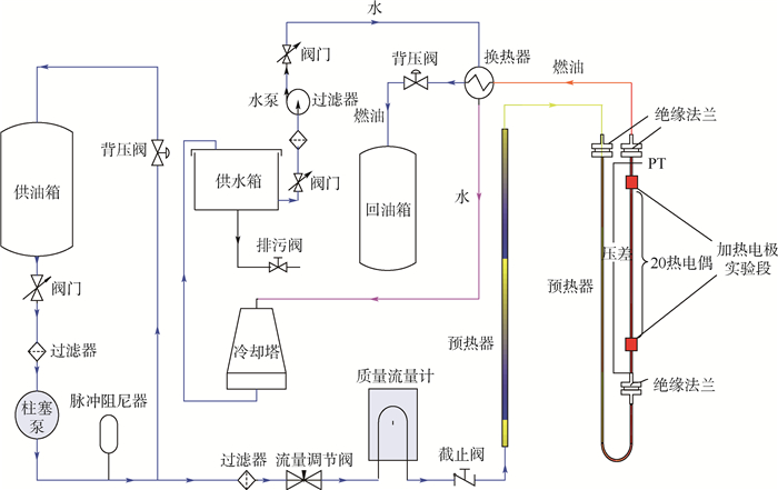
1 实验系统图 1所示为超临界压力碳氢燃料多功能流动与换热实验系统简图,实验系统由预处理系统、测量系统和废油回收系统组成。
|  | 
| 图 1 超临界压力碳氢燃料多功能流动与换热实验系统简图 Fig. 1 Schematic of supercritical pressure hydrocarbon fuel multifunctional flow and heat transfer system | 
在预处理系统中,供油箱中的燃油经柱塞泵(2J-Z 104/16)加压到12 MPa,在柱塞泵的入口处装有一个网间距45 μm的过滤器可以保护泵不会被任何固体颗粒阻塞并确保泵在吸油冲程时安全运行。经过柱塞泵加压的燃油经过脉冲阻尼器 (NXQ-L04/16-H)后其压力波动可以降低到实验段进口压力的 0.5%以内,经过阻尼器后燃油分成了主路和旁路2个部分:旁路的油被收集并回收,其压力由安装在旁路中的背压阀(0~15 MPa)控制 ;主路燃油的质量流量通过科里奥力质量流量计 (DMF-1-1,0.15%)进行测量,在质量流量计上游的流量调节阀(SS-426F3)前安装有网间距为30 μm的过滤器从而使燃油可以很好地通过调节阀。在实验段前加有两级预热段,它们可以确保主路燃油被加热到830 K,每个预热段都由一个单独的功率为20 kW的稳压电源进行控制。燃油通过实验段后经水冷管壳式冷却器冷却后其温度可降低到310 K以内,经冷却后的燃油通过一背压阀后压力可降低到常压并被收集到回油箱以另作他用。实验段竖直安装并采用一种纳米新型绝热材料Aspen进行有效绝热。实验中给实验管通以交流电,利用管电阻加热管内的煤油。加热功率由实时记录的电流电压计算得出,实验段热损失经标定后得出其相对值低于3%。燃油的流量通过质量流量计测量得到。所有的测量数据都由亚当数据采集模块采集到电脑进行终端处理。
2 实验数据处理方法 2.1 管内局部对流换热系数管内局部对流换热系数通过式(1)定义:


管内局部Nusselt数可由式(3)求得

管路的内壁温度可以用具有内热源的一维圆筒壁导热公式计算,将管电阻产生的加热热流视为体热源。其微分方程为


 为单位体积的管电阻产生的功率,W/m3。
为单位体积的管电阻产生的功率,W/m3。
 
边界条件:r=rout时, 且T=Twx,out。其中:T=Twx,out为实验管外壁温度,K。
且T=Twx,out。其中:T=Twx,out为实验管外壁温度,K。
可得管内壁温度计算公式为

管内油温分布可根据管壁加热功率及实验测得的RP-3焓差曲线[12]推算得到。实验管x截面处流体质量平均温度计算方程式为

 表示进口到x截面处的电加热功率,A=
表示进口到x截面处的电加热功率,A= 表示管道截面积;
表示管道截面积; 为RP-3质量流量。 
 3 实验结果与讨论
为RP-3质量流量。 
 3 实验结果与讨论
 对于超临界压力流体在垂直管内对流换热时浮升力影响的判别准则,主要有Jackson-Hall准则。
Jackson和Hall[7]分析了剪应力沿着边界层的变化,建议把因浮升力使剪应力减小10 %作为浮升力影响是否考虑的分界线,提出用Bo*数来表征浮升力对换热的影响。其表达式如下:

 ν为运动黏度,m2/s,qw为壁面热流密度,W/m2,g为重力加速度,m/s2,λ为导热系数,W/(m·K),β为流体的热膨胀性,K-1;Re为雷诺数;Pr为普朗特数。
ν为运动黏度,m2/s,qw为壁面热流密度,W/m2,g为重力加速度,m/s2,λ为导热系数,W/(m·K),β为流体的热膨胀性,K-1;Re为雷诺数;Pr为普朗特数。 
Mceligot等[13, 14]认为,当Bo*<5.67×10-7时,无论是向上流动还是向下流动,浮升力的影响很小,可以忽略不计。在数据分析中,重点通过对比不同流向在相同工况下换热系数的区别来分析浮升力的影响。
为了验证该实验方法实验系统的正确性与精度,采用去离子水进行了标定实验。标定结果如图 2所示,图中Nuexp为实验值;Nucal为计算值。将实验结果与Gnielinski公式进行了对比,其结果表明该实验系统具备较高的测量精度及实验方法是正确的。
|  | 
| 图 2 Nu数实验测量值与理论计算值对比 Fig. 2 Comparison of experimentally measured Nu number with theortically calculated Nu number | 
图 3为进口温度200℃、进口压力5 MPa、进口雷诺数5 700时不同热流密度条件下向上和向下流动时的换热系数沿流动方向分布。这种在加热起始段换热恶化的现象只发生在向上流动的条件下,可以归结为浮升力的影响。其具体表现为在起始段壁面温度梯度较大,浮升力减弱了壁面剪切力,使壁面出现层流化,从而导致换热恶化,且这种入口效应对传热的影响随着壁面热流密度的增大而增强。随着流体温度的升高,流体定压比热cp增大、流体黏性降低都强化了对流换热,因此,流体物性的综合影响导致流体换热能力随着流体的温度升高而增强。并且,由于更高热流密度导致流体温升增大,换热系数随着热流密度增大而升高。由于上述原因,在图 3(a)中出现的不同对流传热系数在不同热流密度下分布存在这种“倒转”现象。对向下流动的情形,当热流密度大于300 kW/m2时,流体出现了传热强化现象,具体表现为先明显强化后恢复正常。高热流密度时,实验段前半段向上流动的对流换热系数明显小于向下流动的对流换热系数,说明在此区域浮升力对对流换热的影响较为显著,导致向下流动换热出现了强化,而在实验中段由于壁温接近并超过拟临界温度,比热出现峰值进而使得换热强化。如图 4所示向下和向上流动的对流换热系数对比,在实验段前段向下流动的对流换热系数明显大于向上流动的对流换热系数,在此区域,浮升力对换热的影响已十分显著,浮升力的存在改变了流体径向速度分布,增强向下流动时的流体湍动能的生成,而在向上流动时浮升力则弱化了流体湍动能。所以,出现了如图 4所示的对于不同流动方向的对流换热系数存在较大差别。而在实验后段,浮升力影响减弱,换热能力恢复正常,进而不同方向的对流换热系数相差很小。
|  | 
| 图 3 不同热流密度下局部对流换热系数分布 Fig. 3 Local heat transfer coefficient distribution along tube at different heat fluxes | 
|  | 
| 图 4 不同流向下换热系数分布 Fig. 4 Heat transfer coefficient distribution along tube at different directions | 
图 5所示为向上流动时的Bo*分布,向下与向上时的Bo*分布相同。从图中可以看出Bo*数小于Mceligot[13, 14]给出的Bo* <5.67×10-7的临界 值,但是从向下和向上流动时的对流换热系数分布可知,在较高热流密度时浮升力对换热产生了显著的影响。因而,该判别式未能预测浮升力对超临界压力碳氢燃料在细圆管内对流换热的影响。导致这样的差异主要是因为Mceligot等提出的标准是通过超临界压力CO2的实验数据进行总结得到的评判标准,然而对于本文中所使用的多组分碳氢燃料RP-3,其在加热过程中不断伴随着化学反应,因此在物性及壁温的变化上均表现出了一些新的特点,这些特点使得超临界压力碳氢燃料的传热有别于超临界纯物质流体的传热。
|  | 
| 图 5 不同热流密度下Bo*分布 Fig. 5 Bo*distribution along tube at different heat fluxes | 
图 6所示为进口温度200℃、进口压力5 MPa、进口雷诺数Re=10 500下,不同热流密度下向上和向下流动的对流换热系数分布。较高进口雷诺数条件下,向上及向上流动情况下换热系数分布情况与小流量工况类似,说明在较高进口雷诺数条件下浮升力仍然显著地影响着换热,这与文献 [5, 6] 的研究结果规律相符合。
|  | 
| 图 6 不同热流密度下局部对流系数分布 Fig. 6 Local heat transfer coefficient distribution along tube at different heat fluxes | 
图 7所示为相同进口温度、相同质量流量、相同热流密度和相同流向条件下的对流换热系数分布。从图中可以发现,随着热流密度的升高,换热系数的差别增大,而随着压力Pin的升高对流换热系数降低。这是由于不同压力下流体热物性不同造成的。较低温度下,压力对流体热物性的影响较小,高热流密度时,流体温度接近拟临界温度,随着压力的上升,定压比热峰值减小,同时动力黏度和导热系数也减小,而定压比热对对流换热的影响占主导地位。因此,在高热流密度下,随着压力的提高,定压比热峰值被严重削弱,流体换热能力减弱,对流换热系数较低。
|  | 
| 图 7 不同压力下换热系数沿管长分布 Fig. 7 Heat transfer coefficient distribution along tube at different pressures | 
1) 对向上流动的情况,在一定的热流下换热系数沿管长的分布都是先减小后增大,由于加热起始段热边界层尚未得到充分发展进而导致加热起始段出现换热恶化;而向下流动未观察到该现象。
2) 在较低进口雷诺数条件下,浮升力显著地强化了向上流动时的对流换热,壁面对流换热系数出现异常分布;在较高进口雷诺数下,浮升力对换热依然有显著的影响。
3) 对于超临界压力流体,压力对对流换热的影响是通过影响热物性实现的,压力越高,比热峰值换热越受到抑制。
4) 对于不同的流动方式浮升力的影响显著存在,导致换热的差异;尽管满足Bo* <5.6×10-7,但浮升力的影响仍然不能忽略。
| [1] | BRUENING G B,CHANG W S.Cooled cooling air systems for turbine thermal management:ASME 1999-GT-14[R].New York:ASME,1999. | 
| Click to display the text | |
| [2] | JIANG P X,SHI R F,ZHAO C R,et al.Experimental and numerical study of convection heat transfer of CO2 at supercritical pressures in vertical porous tubes[J].International Journal of Heat and Mass Transfer,2008,51(25-26):6283-6293. | 
| Click to display the text | |
| [3] | JIANG P X,ZHANG Y,SHI R F.Experimental and numerical investigation of convection heat transfer of CO2 at supercritical pressures in a vertical mini-tube[J].International Journal of Heat and Mass Transfer,2008,51(11-12):3052-3056. | 
| Click to display the text | |
| [4] | 李志辉.超临界压力CO2在微细圆管中流动与换热研究[D].北京:清华大学,2008:24-26. LI Z H.Research on convection heat transfer of CO2 at supercritical pressures in mini/micro scale tubes[D].Beijing:Tsinghua University,2008:24-26(in Chinese). | 
| [5] | LIAO S M,ZHAO T S.An experimental investigation of convection heat transfer to supercritical carbon dioxide in miniature tubes[J].International Journal of Heat and Mass Transfer,2002,45(25):5025-5034. | 
| Click to display the text | |
| [6] | LIAO S M,ZHAO T S.Measurements of heat transfer coefficients from supercritical carbon dioxide flowing in horizontal mini/micro channels[J].Journal of Heat Transfer,2002,124(3):413-420. | 
| Click to display the text | |
| [7] | JACKSON J D,HALL W B.Influence of buoyancy on heat transfer to fluids flowing in vertical tubes under turbulent conditions[C]//Turbulent Forced Convection in Channels and Bundles.Washington,D.C.:Hemisphere Publ Corp.,1979,2:613-640. | 
| Click to display the text | |
| [8] | DENG H W,ZHANG C B,XU G Q,et al.Density measurements of endothermic hydrocarbon fuel at sub-and supercritical conditions[J].Journal of Chemical & Engineering Data,2011,56(6):2980-2986 | 
| Click to display the text | |
| [9] | 王英杰.超临界RP-3流动换热及结焦实验研究[D].北京:北京亚洲成人在线一二三四五六区,2010:65-66. WANG Y J.Experimental investigation on convection heat transfer and coke chracteristics of RP-3 at supercritical pressures[D].Beijing:Beihang University,2010:65-66(in Chinese). | 
| [10] | ZHONG F,FAN X,YU G,et al.Heat transfer of aviation kerosene at supercritical conditions[J].Journal of Thermophysics and Heat Transfer,2009,23(3):543-550 | 
| Click to display the text | |
| [11] | PETUKHOV B S.Heat transfer and friction in turbulent pipe flow with variable physicals properties[C]//HATRNETT J P,IRVINE T F.Advances in Heat Transfer.San Diego:Academic Press,1970:45-50. | 
| Click to display the text | |
| [12] | 张春本,邓宏武,徐国强,等.超临界压力下航空煤油RP-3焓值的测量及换热研究[J].航空动力学报,2010,25(2):331-335. ZHANG C B,DENG H W,XU G Q,et al.The enthalpy measurement and heat transfer investigation of RP-3 kerosene at supercritical pressure[J].Journal of Aerospace Power,2010,25(2):331-335(in Chinese). | 
| Cited By in Cnki (7) | Click to display the text | |
| [13] | MCELIGOT D M,COON C W,PERKINS H C.Relaminarization in tubes[J].International Journal of Heat and Mass Transfer,1970,13(2):431-433. | 
| Click to display the text | |
| [14] | MCELIGOT D M,JACKSON J D."Deterioration" criteria for convective heat transfer in gas flow through non-circular ducts[J].Nuclear Engineering and Design,2004,232(3):327-333. | 
| Click to display the text | 





